افضل ادوات مراقبة الشبكة المنزلية وتحليل بياناتها
هناك الكثير من ادوات مراقبة الشبكة المنزلية المتاحة من أجل تحليل البيانات واكتشاف الثغرات وتحسين اداء الإنترنت، والتي تشمل المنتجات التجارية المدفوعة والبرامج مفتوحة المصدر المجانية على حد سواء. من ناحية أخرى، يعد هذا خبرًا جيدًا لمسؤولي تكنولوجيا المعلومات نظرًا لوجود طلب قوي على برامج مراقبة أداء الشبكة. من ناحية أخرى، فإن المجموعة الواسعة من أدوات مراقبة الشبكة تجعل من الصعب اختيار الحل الأمثل للبنية التحتية الخاصة بك. تقدم معظم الحلول إصدارًا تجريبيًا مجانيًا لمعرفة ما إذا كانت أداة المراقبة تناسب احتياجاتك أو احتياجات شركتك أم لا.
ما هي أفضل أدوات مراقبة الشبكة؟
مراقبة الشبكة هي عملية مراقبة المكونات المختلفة التي تشكل البنية التحتية لتكنولوجيا المعلومات في الوقت الفعلي للتأكد من أن الشبكة تعمل بشكل صحيح والكشف بشكل استباقي عن المكونات الفاشلة التي قد تسبب مشكلات مثل انقطاع النظام. بالإضافة إلى ذلك، يمكن استخدام مراقبة الشبكة لتحسين كفاءة الشبكة.
باستخدام برنامج شامل لمراقبة الشبكة، يجب على المسئولين أو المراقبين تكوين نظرة منطقية حول أداء الشبكة والاتصال بها وتوافرها واستخدامها وأمنها. يجب أن تشمل المراقبة طبقة الشبكة المادية (على سبيل المثال، صحة الخوادم وأجهزة التوجيه وجدران الحماية وما إلى ذلك)، بالإضافة إلى الوضع الافتراضي البيئات وحركة مرور الشبكة وتدفق البيانات.
ما الذي يجب أن تتضمنه أداة مراقبة الشبكة الجيدة؟
يجب أن تُغطي الأداة الجيدة لمراقبة الشبكة معظم الجوانب التالية:
- سهولة التركيب والإعداد؛ بشكل مثالي مع وظيفة الاكتشاف التلقائي التي تكتشف تلقائيًا أجهزة الشبكة
- واجهات مستخدم سهلة الاستخدام؛ بشكل مثالي مع خيارات واجهة مختلفة يمكنك الاختيار من بينها
- آلية تنبيه متقدمة تستخدم الترميز اللوني للإشارة إلى المشكلات وإرسال الإخطارات عبر مجموعة واسعة من قنوات الاتصال؛ بشكل مثالي مع خيارات التخصيص لتعيين العتبات الخاصة بك التي تؤدي إلى تشغيل التنبيهات
كان ذلك استعراضًا لماهية أدوات مراقبة الشبكات وكل ما تحتاج لمعرفته حولها، أدناه نُرشح لكم أفضلها:
Paessler PRTG
PRTG هي أداة شاملة لمراقبة الشبكات المنزلية وأدائها وكيفية عملها. تتمثل إحدى نقاط القوة في هذه الأداة في قابلية وسهولة استخدامها. يمكن تثبيتها ببضع نقرات فقط، ومثل معظم الأدوات الاحترافية، لديها ميزة الاكتشاف التلقائي التي تفحص الشبكة وتضيف عناصر تلقائيًا إلى إعداد المراقبة. لا تأتي الأداة بواجهة ويب سهلة الاستخدام فحسب، بل تأتي أيضًا مع تطبيق سطح المكتب بالإضافة إلى تطبيقات الأجهزة المحمولة لنظامي التشغيل iOS و Android. هذا يجعل مراقبة شبكتك أمرًا مُريحًا للغاية.
تنبيهات الوقت الفعلي عالية التخصيص تجعل حل المشكلات أسهل كثيرًا. يمكنك تعيين تنبيهات فردية ومشغلات الإشعارات لتقليل ضوضاء التنبيه، والاختيار من بين مجموعة متنوعة من طرق الإخطار مثل البريد الإلكتروني والرسائل النصية القصيرة والمزيد لتنبيهك بوجود أي شيء طارئ في شبكتك. باستخدام PRTG كذلك، يمكنك عرض بيانات الشبكة المنزلية الخاصة بك في لوحات معلومات وخرائط تفاعلية وقابلة للتخصيص توفر عددًا كبيرًا من خيارات التصور في شكل أدوات السحب والإفلات.
LogicMonitor
LogicMonitor عبارة عن نظام أساسي لمراقبة الشبكة قائم على السحابة لمراقبة صحة وأداء الشبكة المنزلية الخاصة بك وكل ما يتعلق بها وتعتبر من أشهر ادوات مراقبة الشبكة المنزلية كأداة سحابية.
لا تحتاج أداة LogicMonitor إلى تثبيت محلي. يمكن إعدادها بسرعة عبر ميزة الاكتشاف التلقائي الخاصة بها والتي تجمع تلقائيًا معلومات حول البنية التحتية للشبكة المنزلية الخاصة بك بناءً على اسم المضيف أو عناوين IP التي تقوم بإدخالها. ومن ثمّ يتم اكتشاف مكونات الشبكة الجديدة ديناميكيًا. تستمر النسخة التجريبية المجانية التي تقدمها LogicMonitor لمدة 14 يومًا فقط، وهي الفترة الزمنية الشائعة للإصدارات التجريبية لمنصات مراقبة الشبكات.
Zabbix
Zabbix هي أداة مفتوحة المصدر لمراقبة الشبكات المنزلية يمكنها مراقبة كل ما يتعلق بها كما تدّعي. إذا كنت تريد وضع العين والتركيز على شبكتك المحلية، فإن Zabbix يعد خيارًا رائعًا فيما يخص أفضل أدوات المراقبة.
تأتي أداة Zabbix بواجهة ويب أكثر جاذبية وهي ميزة كبيرة للأداة هي الأتمتة وميزات التخصيص. تُقدم الأداة كذلك عددًا كبيرًا من قوالب المراقبة المكونة مسبقًا لمراقبة جميع أنواع الشبكات المنزلية وهي ميزة تصب في صالح الأداة بلا شك.
يتيح لك التنبيه الذكي اكتشاف أي أخطاء أو عوائق والتنبؤ بها وتقديم تحليل للسبب الجذري لحدوث المشكلات وتصنيفها وفقًا لخطورة الضرر الواقع على شبكتك. بالنسبة لرسائل التنبيه، يمكنك الاختيار من بين العديد من قنوات المراسلة المختلفة وحتى تحديد رسائل مختلفة لقنوات مختلفة. وبالمثل، يمكنك تحديد أنماط تنبيه مختلفة بناءً على خطورة المشكلة. جمع بيانات المراقبة الخاصة بك هو أيضًا سهل وقابل للتخصيص بدرجة كبيرة. يمكنك إنشاء لوحات معلومات مستندة إلى عنصر واجهة المستخدم عن طريق السحب والإفلات وتهيئة كل عنصر واجهة مستخدم لاحتياجاتك.
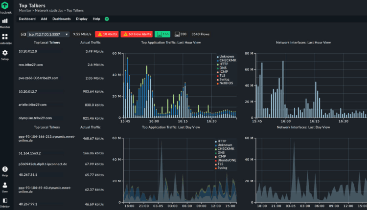
Checkmk
Checkmk عبارة عن بنية أساسية شاملة وأداة لمراقبة الشبكات المنزلية تعمل على نظامي Linux و Windows. تأتي تلك الأداة كإصدار Raw مفتوح المصدر أو إصدار Enterprise قائم على الاشتراك.
يمكن تثبيت أداة المراقبة الأساسية وإعدادها من حزمة واحدة في بضع دقائق. تقوم ميزة الاكتشاف التلقائي بفحص شبكتك بحثًا عن المكونات والمشاكل إن وُجدت وتقوم تلقائيًا بإعداد المراقبة الأولية لك.
تقدم Checkmk عددًا كبيرًا من الخصائص المُعدة مسبقًا والتي يمكن أن تساعد في مراقبة العديد من مكونات الشبكة خارج الصندوق. ومع ذلك، فإن العديد من هذه المكونات الإضافية تحتاج إلى تكوين إضافي ومعقد يجب مراعاته عند إعداد Checkmk. بالإضافة إلى ذلك، لا تتوفر مراقبة تدفقات الشبكة إلا في إصدار Enterprise.
واحدة من نقاط القوة في Checkmk هو مفهوم التكوين القائم على القواعد. بنقرات قليلة فقط، يمكنك إعداد قواعد مراقبة محددة يتم نشرها تلقائيًا على الشبكة المعنية، أو يمكنك استخدام Checkmk REST API لأتمتة التكوين والتشغيل بشكل أكبر. تقوم Checkmk أيضًا بتصفية البيانات المجمعة بذكاء بحيث لا تحتاج إلى مراجعة جميع بيانات المراقبة فقط للعثور على جزء من المعلومات التي تحتاجها بالفعل لمراقبة الشبكة.
تُوفر Checkmk خرائط ورسوم بيانية أساسية جدًا بالإضافة إلى لوحات المعلومات القابلة للتخصيص. إذا كنت ترغب في الحصول على خيارات عرض أكثر تقدمًا، فننصحك باستخدام المكون الإضافي المعني لعرض بياناتك في Grafana.
لدينا إصدار Checkmk Enterprise كإصدار تجريبي مجاني غير محدود لمدة 30 يومًا. هناك أيضًا إصدار Enterprise Free لعدد محدود من الشبكات، يمكنك من خلاله الترقية في أي وقت إلى إصدار Enterprise مختلف متاح مقابل رسوم ويتناسب مع عدد المميزات المدعومة.
مقال متعلق: ما هو سبب بطئ الواي فاي ؟ 8 عوامل تضعف شبكة Wi-Fi المنزلية (تجنبها)



